How can you use the DIY Dashboard?

How can you use the DIY Dashboard?

DIY Dashboard

Overview

The DIY Dashboard allows users to create customized dashboards by adding reports and widgets from surveys into a single consolidated view. Instead of managing multiple reports, screenshots, or presentations separately, users can monitor all important survey insights from one dashboard.

The dashboard updates dynamically as new responses are collected, helping teams track feedback in real time and share insights easily with stakeholders.


Users can add multiple widgets, apply filters, customize visualizations, and organize reports based on business needs.

When to use it:
Use the DIY Dashboard when you want to centralize survey insights, monitor performance in real time, or create shareable reporting views for teams and stakeholders.

IdeaCombine trend widgets with score widgets to create a more balanced dashboard view showing both performance and movement over time.

Key Use Cases

  • Create centralized survey reporting dashboards
  • Monitor feedback and metrics in real time
  • Combine multiple survey insights into one view
  • Track trends, scores, and response patterns
  • Share dashboard insights with stakeholders

How to Use DIY Dashboard

How to Access DIY Dashboard

  1. Log in to your account
  2. Click Dashboards from the top navigation panel

If no widgets have been added, the dashboard displays a “No report yet” message prompting users to start building the dashboard.


To begin, click Add Reports.

Add Reports to Dashboard

After clicking Add Reports, a side panel opens where users can choose the type of report to add.

Available report sources include:

  • Surveys
  • Tickets


To add survey analytics, select Surveys.

Select a Survey

Once Surveys is selected, users can choose which survey they want to visualize on the dashboard.

Users can:

  • Search surveys
  • Scroll through available surveys
  • Select the survey to analyze


After selecting a survey, the system automatically displays the widgets available for that survey based on the question types present.

Select Widgets

The dashboard supports different types of widgets and charts depending on the survey question types.

Common widget categories include:

Trend Widgets

  • Response Trend
  • Rating Trend

Score Widgets

  • NPS Score
  • Average Score
  • Top Box
  • Top 2 Box
  • Bottom Box
  • Bottom 2 Box

Scale Widgets

  • NPS Scale


Different survey questions generate different widget types. For example:
  • NPS questions display NPS-related widgets
  • Rating questions display Average Score or Top Box widgets
  • Multiple-choice questions generate charts such as bar charts or pie charts

Add Widgets to Dashboard

After selecting a widget:

  1. Click the desired widget
  2. Click Add to Dashboard

The widget immediately appears on the dashboard, and a confirmation message indicates the report has been added successfully.

Users can repeat the process to add multiple widgets.

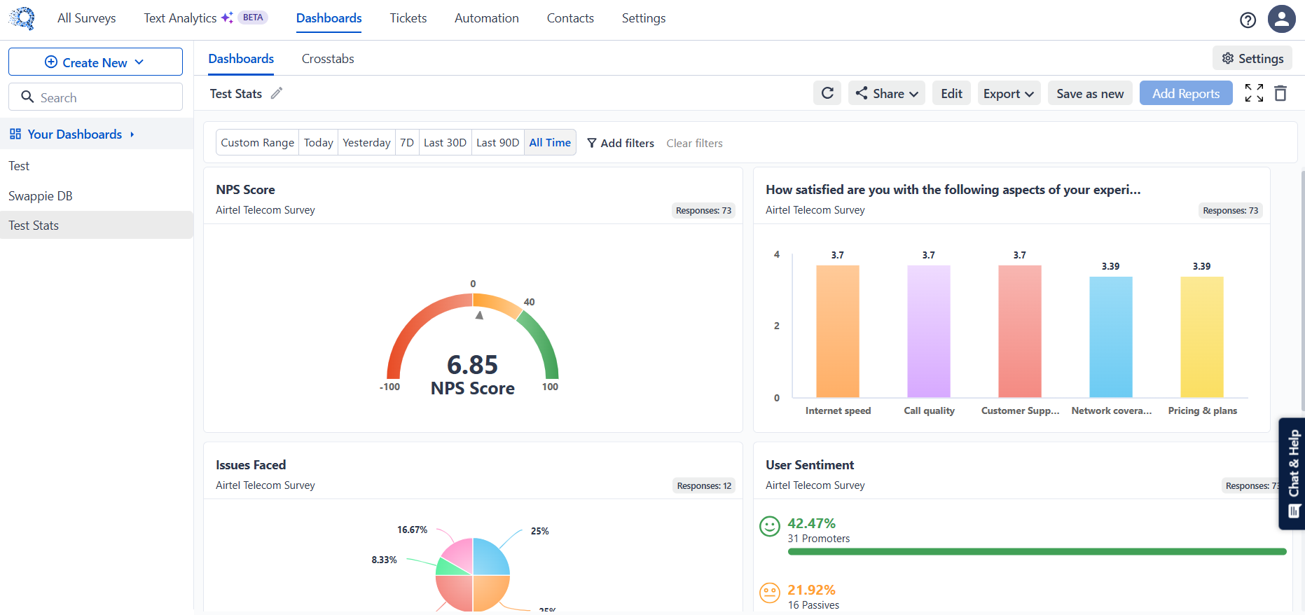
View Dashboard Insights

Once widgets are added, the dashboard displays all selected charts and reports together in a single consolidated view.

Common dashboard widgets include:

  • NPS Score gauges
  • Satisfaction bar charts
  • Pie charts for response distribution
  • Trend charts for response patterns
  • Sentiment summaries


Widgets update automatically as new survey responses are received.

Edit or Remove Widgets

Each widget contains a menu with additional management options.

Users can:

  • Open Widget Settings
  • Customize widget visualization
  • Delete widgets from the dashboard

This allows dashboards to be adjusted and reorganized as reporting needs change.

Apply Filters

Dashboard data can be filtered to analyze responses for specific time periods.

Available filter options include:

  • Custom Range
  • Today
  • Yesterday
  • Last 7 Days
  • Last 30 Days
  • Last 90 Days
  • All Time

Additional filters may also be available depending on the survey data.

Once filters are applied, all widgets automatically update based on the selected criteria.

Info
Filters apply across the dashboard and update all widgets simultaneously.

    • Related Articles

    • How to use Dashboard Filters

      Overview The Dashboard Filter feature allows to refine and analyze dashboard data by applying specific conditions. Instead of viewing all responses together, filters help you focus on a particular segment of respondents based on selected criteria. ...
    • Widget Settings in Dashboard

      Widget Settings Overview Widget Settings allow users to customize how dashboard widgets appear and behave. Users can modify chart colors, control displayed data, configure axis scaling, format values, and customize fonts and widget styling. These ...
    • Schedule Dashboard Report via Email

      Overview Schedule Report via Email allows you to automatically deliver a PDF snapshot of your dashboard to selected recipients on a recurring schedule — daily, weekly, or monthly — without any manual effort. This feature is ideal when you need to: • ...
    • Dashboard Widget-Level Filter

      Feature Overview Widget-level filter allows you to apply filters to a single widget (individual visualization) on the dashboard instead of the entire dashboard. This is useful when you want to analyze specific data within one widget without affecting ...
    • How to make CrossTab in Dashboards?

      Crosstab can help you create multiple reports of different surveys/touchpoints inside a single dashboard. This is used for comparing different touch points or customising reports with multiple attributes. By virtue of this you won't need to do manual ...